指南经验网
首页
美食营养
生活百科
知识问答
生活知识
返回
指南经验网
首页
美食营养
游戏数码
手工爱好
生活知识
生活百科
健康养生
运动户外
职场理财
情感交际
母婴教育
时尚美容
知识问答
搜索
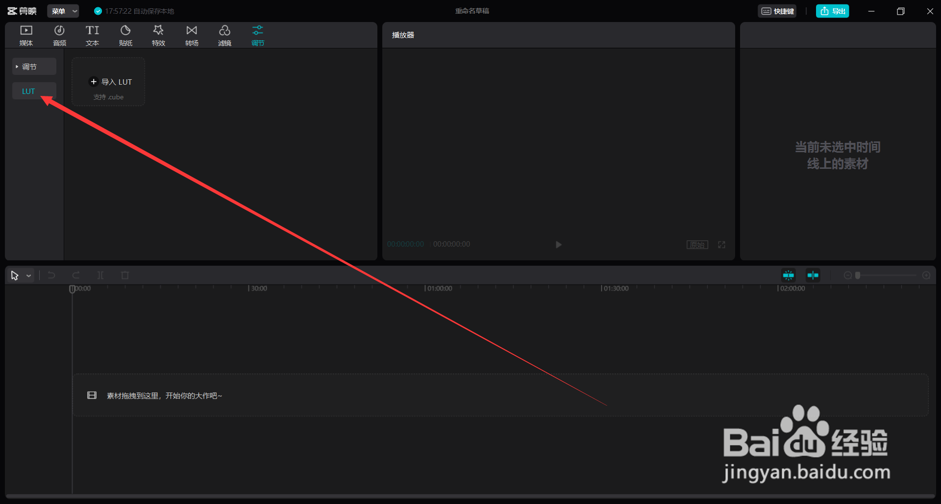
剪映如何导入LUT
2026-02-14 21:10:10
1、打开剪映电脑版,
进入主页
。
2、点击上方菜单栏中的
调节按钮
。
3、选择下方的
LUT
。
4、最后选择
导入LUT
,找到文件位置导入即可。
相关推荐
剪映如何使用LUT文件调色短片
阅读量:102
剪映如何给视频加lut
阅读量:110
剪映怎么导入LUT
阅读量:132
DaVinci如何对画面进行模糊处理
阅读量:115
剪映怎样加入防抖处理
阅读量:158
猜你喜欢
生活家
股票新股如何申购
如何开拓市场
龙虾如何养殖
精彩好生活
声卡怎么调试效果
淘宝直通车怎么用
从零开始的异世界生活第二季在线
中学生如何瘦腿
一妻四夫的甜蜜生活
猜你喜欢
带状疱疹如何治疗
永定土楼怎么去
怎么推广自己的网站
ppd是什么检查
大学生生活费
如何缓解考试压力
产后如何去妊娠纹
辛辣食物指的是什么
快乐生活
极简生活